Ahrefsの使い方【入門】サインイン・GSC連携・無料範囲まで解説
Ahrefsを初めて使う方向けに、サインイン・GSC連携・ダッシュボードの見方・無料でできること・料金の目安まで一通り解説。Keywords ExplorerやRank Trackerの入口もわかります。

「Ahrefs」は、キーワード調査やバックリンク分析で知られるSEO総合ツールです。この記事では、公式サイト・サインインの流れ・GSC連携と、主な機能・料金の目安をまとめます。これから使い始める方の参考にしてください。
この記事でわかること
- Ahrefsとは何か(概要と公式サイト)
- サインイン方法とGoogleアカウント利用時のGSC連携(任意)
- ログイン後のダッシュボードの画面構成と基本操作(メニュー・プロジェクト・各ツールの入口)
- 主な機能(キーワード調査・バックリンク・順位追跡・サイト監査など)
- 料金の目安と関連記事へのリンク
目次
- Ahrefsとは
- サインインとGoogle Search Console(GSC)連携
- ログイン後のダッシュボードと基本操作
- 無料でどこまでできるか/どこからアップグレードが必要か
- 料金の目安
- ReRank AI について
- まとめ
Ahrefsとは
Ahrefsは、世界で最も人気のあるSEOツールの一つです。200以上の国・地域で利用されており、キーワード調査とバックリンク分析に強みがあります。自社のクローラーと大規模なデータベースを持ち、検索ボリューム・難易度・競合の被リンク状況などを分析できます。
- 公式サイト: Ahrefs
サインインとGoogle Search Console(GSC)連携
- AhrefsにはメールアドレスまたはGoogleアカウントでサインインできます。

GSC連携(任意)
Googleアカウントでサインインすると、任意でGSC連携の案内が出ます。連携するとAhrefs内で表示回数・クリック数・平均順位などのGSCデータを確認でき、GSC Insights や Rank Tracker で使えます。連携する場所は、案内画面の「Connect」か、後から Project settings → Integrations → Google Search Console の「Connect」です。
手順(Connect を押したあと)
- Googleの認証画面でアカウントを選び、Search Console へのアクセスを許可します。

- 「Select projects to import」で、取り込みたいGSCのプロパティにチェックを入れて確定します。
- 完了すると、該当プロジェクトでGSCデータが使えるようになります。

ログイン後のダッシュボードと基本操作
サインイン後、app.ahrefs.com のダッシュボードで作業します。ここでは画面の構成と、よく使う操作の流れを説明します。
ログイン後の最初の画面
- ログインすると、プロジェクト一覧またはダッシュボード(Dashboard)が表示されます。
- まだプロジェクトを作っていない場合は、「プロジェクトを作成」や「Add project」などの案内が出ます。まずはプロジェクトを1つ作成すると、そのサイトを軸にキーワード追跡・サイト監査・GSC連携などをまとめて管理できます。

左メニュー(サイドバー)の構成
画面左側にメインメニューがあります。代表的な項目は次のとおりです。
| メニュー項目 | 主な用途 |
|---|---|
| Dashboard | プロジェクト単位のサマリー(オーガニックトラフィック・順位・サイトヘルス等)を一覧で確認 |
| Site Explorer | ドメインやURLのバックリンク・トラフィック推定・上位ページなどを分析 |
| Keywords Explorer | キーワードの検索ボリューム・難易度・関連キーワード・CPCなどを調査 |
| Rank Tracker | プロジェクトに登録したキーワードの順位を追跡(GSC連携でデータ補完可能) |
| GSC Insights | Google Search Console のデータをAhrefs内で表示(GSC連携後) |
| Site Audit | サイトをクロールして技術的SEOの問題を検出・修正提案 |
| Content Explorer | テーマやキーワードで人気のコンテンツを検索し、コンテンツギャップや被リンク機会を分析 |
| その他 | Brand Radar、Web Analytics、Report Builder、AI Content Helper、Social Media Manager など |
プロジェクトの作成・切り替え
- 画面上部または左メニュー付近のプロジェクト名をクリックすると、プロジェクトの一覧・作成・切り替えができます。
- 新規プロジェクトでは、監視したいサイトのドメイン(例: example.com)を入力して追加します。
- 複数サイトを管理する場合は、プランに応じて複数プロジェクトを作成し、ここで切り替えて使います。
ダッシュボードの見方
Dashboard を開くと、Projects(プロジェクト一覧)として、登録したサイトのSEO指標が表形式で一覧表示されることがあります。複数プロジェクトを横並びで比較しやすく、各列の意味は次のとおりです。

| 表示項目 | 内容 |
|---|---|
| プロジェクト名・ドメイン | 登録したサイト名とドメイン(例: .example.com/)。Basic/Shared などのラベル、スター・メニューあり |
| Health Score | サイト健全性スコア。Site Audit でクロールを実行すると表示される。未実行時は「Run a crawl to find out your site health」と案内 |
| Domain Rating(DR) | バックリンクの質・量を示すスコア(0〜100)。右側の数値(例: -2)は直近の変動 |
| Referring domains | 被リンク元のユニークドメイン数。青い折れ線グラフで推移を表示 |
| Total visitors | 総訪問者数。Web Analytics 連携で取得。未設定時は「Start monitoring」の案内 |
| Organic traffic | 月間オーガニックトラフィックの推定値と推移。右側に増減(例: +98)と推定価値($)を表示。オレンジの折れ線グラフ |
| Organic keywords | オーガニックで順位に入っているキーワード数。国別の内訳(JP, US 等)が表示される場合あり |
画面上部では Overview / Web Analytics / Rank Tracker / GSC Insights のタブで切り替え、「Trends: Last 30 days」などで期間を変更できます。まずはこの一覧で「どのサイトが伸びているか」「どの指標が気になるか」を把握し、気になるプロジェクトをクリックして Rank Tracker や Site Audit で詳しく見ます。
プロジェクトをクリックした後の画面(よく見る指標)
プロジェクト一覧で特定のプロジェクトをクリックすると、そのサイトの詳細ダッシュボードが表示されます。ここで確認しやすい主な指標をまとめます。
Dashboard の詳細ビュー
Overview タブでは、次のようなセクションが並びます。

- Performance(パフォーマンス)
Organic traffic(オーガニックトラフィック)と Referring domains(参照ドメイン数)などの推移グラフ。SEO施策の効果をざっと把握するときに最もよく見る部分です。GSC連携している場合は Impressions(表示回数)も選択できます。 - Organic positions(オーガニックポジション)
キーワードが「1〜3位」「4〜10位」「11〜20位」などのどの順位帯にどれだけあるかをスタックグラフで表示。1〜3位や4〜10位の割合が増えていれば、上位表示が増えていると判断できます。 - Traffic by location(地域別トラフィック)
国・地域ごとのトラフィック数とシェア。日本(JP)が大半を占めるサイトでは、国内向けコンテンツの成果を確認するのに使います。 - Organic keywords by intent(意図別キーワード)
Informational(情報収集)、Commercial(購入検討)、Transactional(取引)など、検索意図別のキーワード数とトラフィック。どのニーズで流入しているかを把握し、コンテンツやランディングページの改善に役立てられます。
Site Explorer の Overview
左メニューで Site Explorer を開き、対象ドメインの Overview を見ると、次のような指標がまとまって表示されます。

- AI citations
AI Overview・ChatGPT・Perplexity・Gemini・Copilot などで、自サイトが何件言及されているか。AI検索での露出を確認したいときに見ます。 - Backlink profile
DR(Domain Rating)・UR(URL Rating)・Backlinks・Ref. domains(参照ドメイン数)。被リンクの強さと量の目安として、日々チェックする人が多い部分です。 - Search
Organic keywords(順位取得キーワード数。Top 3 の数も表示)と Organic traffic(月間推定トラフィック・推定価値)。検索からの集客状況を把握する基本指標です。 - Traffic by location
オーガニック/有料の地域別内訳。主要市場がどこかを確認するときに使います。
まずは Organic traffic と Organic positions で「検索からの流入」と「順位帯の変化」を追い、必要に応じて DR・Referring domains や Traffic by location・意図別キーワードを確認する流れがおすすめです。
Organic keywords(オーガニックキーワード)の見方
Site Explorer の左メニューで「Organic search」→「Organic keywords」を開くと、そのドメインがオーガニック検索でランクインしているキーワードを一覧で確認できます。
画面の構成
- Keywords by position(キーワード順位別推移)
指定期間内に、キーワードが「1〜3位」「4〜10位」「11〜20位」「21〜50位」「51位以上」のどの順位帯にどれだけあるかをエリアグラフで表示します。1〜3位や4〜10位の領域が広がっていれば、全体の可視性が上がっていると判断できます。 - キーワード一覧テーブル
各キーワードごとに、Volume(検索ボリューム)、KD(キーワード難易度)、CPC、Traffic(推定流入)、Position(順位)、ランクインしているURLなどが表示されます。Intents(検索意図)や Entities で絞り込むと、狙うべきキーワードを選びやすくなります。
上部のフィルターで Monthly volume・国・Position・Language などを変更し、表示期間は「Last month」や「Daily」で切り替えられます。Export でCSV出力も可能です(有料プランでは制限が異なります)。

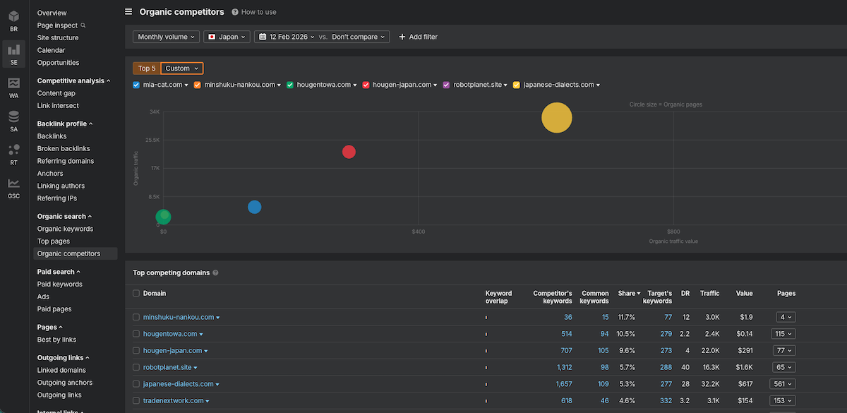
Organic competitors(オーガニック競合)の見方
同じく「Organic search」内の「Organic competitors」を開くと、自サイトと似たキーワードで上位表示されている競合ドメインを把握できます。
画面の構成
- 散布図
横軸に Organic traffic value(トラフィックの推定価値)、縦軸に Organic traffic(月間推定トラフィック)をとり、各競合を円でプロットします。円の大きさは Organic pages(オーガニックでランクしているページ数)を表します。右上ほどトラフィック・価値が大きく、円が大きいほどコンテンツ量が多い競合です。 - Top competing domains テーブル
Domain、Keyword overlap(キーワードの重なり)、Competitor's keywords(競合のキーワード数)、Common keywords(自サイトと共通でランクしているキーワード数)、Share、Target's keywords、DR、Traffic、Value、Pages などが一覧されます。Common keywords が多い競合は、優先して分析する候補になります。
上部で「Top 5」か「Custom」を選び、比較したいドメインにチェックを入れると、グラフ上で色分けされて表示されます。Monthly volume や国で絞り込むと、特定市場での競合関係を把握しやすくなります。

Organic keywords で「どのキーワードで流入しているか」を把握し、Organic competitors で「誰が同じキーワードで競っているか・どの程度強いか」を確認する流れで使うと、次のコンテンツ施策や順位改善の優先順位をつけやすくなります。
無料でどこまでできるか/どこからアップグレードが必要か
公式ヘルプ(What can I use for free in Ahrefs?)に基づき、無料で使える範囲と、有料プランが必要になる境目を整理します。
無料でできること
| 機能 | 無料の範囲 |
|---|---|
| Ahrefs Webmaster Tools(AWT) | 自サイトに限り無料。サイトの所有権を検証すると、Site Explorer(バックリンク・オーガニックトラフィック等)と Site Audit(クロールで技術的SEOの問題を検出)を、検証済みプロジェクト数は無制限で利用可能。 |
| Ahrefs Web Analytics | 月100万イベントまで無料。超えるとプロジェクトの Pro / Max へのアップグレードが必要。 |
| Social Media Manager(SMM) | 3チャンネル・月10投稿まで無料。それ以上は有料。 |
| GBP Monitor | 複数の Google Business Profile を管理する機能は無料で利用可能。 |
| SEO Toolbar(ブラウザ拡張) | 無料。Starter 以上だと、検索結果ページのURLのSEOメトリクスや Google トレンドもツールバーから表示可能。 |
| AI Writing tools / Word Count | 無料で使えるAI機能あり(Word Count は無料で1日3回まで等の制限あり。無制限は有料)。 |
つまり、自分が所有するサイトに限れば、Site Explorer と Site Audit は無料で使えます。競合サイトの分析やキーワード調査の本格利用は対象外です。
どこから有料(アップグレード)が必要か
- 他ドメイン・競合サイトの Site Explorer
自サイト以外のドメインやURLを Site Explorer で詳しく見たい場合は、有料プランが必要です。 - Keywords Explorer(キーワード調査)
検索ボリューム・難易度・関連キーワードなどの本格的なキーワード調査は有料のみ。無料の AWT では利用できません。 - Rank Tracker
キーワードの順位追跡は有料プランの機能です。GSC 連携後の GSC Insights も有料環境でフルに使います。 - Content Explorer など
コンテンツギャップ・競合コンテンツ分析など、AWT に含まれないツールは有料です。
例:Content gap(コンテンツギャップ)を使おうとすると
Competitive Analysis の「Content gap」など、競合とキーワードの重なりを分析する機能は有料専用です。無料や制限付きの状態で該当画面を開くと、次のように「See pricing」など有料プランへの案内が表示されます。

有料プランの価格は、Lite でも月額約2万円(税別・日本円表示で約¥19,900/月)からと、かなり高めです。Standard は月額約3.8万円、Advanced は月額約6.9万円からとなり、本格的に競合分析やコンテンツギャップを使うには相応の予算が必要です。

有料プランは Starter($29/月〜、クレジット制)や Lite($129/月、年間契約なら最大約17%割引で月額換算約$107〜)などから選べます。日本円表示では Lite が約¥19,900/月前後です。無料の AWT で自サイトの状態を確認し、競合分析やキーワード調査を本格的にやりたくなったタイミングでアップグレードを検討する流れが現実的です。
料金の目安
Ahrefsの有料サブスクリプションは、2026年2月時点の公式料金(Plans & pricing)で、月額は Lite $129/月・Standard $249/月・Advanced $449/月です。年間契約なら「最大約17%割引」となり、月額換算で Lite 約$107〜、Standard 約$207〜、Advanced 約$373〜程度になります。Starter は $29/月〜で、クレジット制のため利用量に応じて課金されます。
- 料金の詳細・「Ahrefsが高い」と感じる場合の代替案は、Ahrefsが高い人向けの代替ツール・ReRank AI をご覧ください。ReRank AI は順位監視と改善案の自動提案に特化しており、無料プランから始められ、有料でも月額数千円程度で利用できます。
ReRank AI について
ReRank AI は、Google Search Console と連携して順位を監視し、順位が下がったときに競合を分析して改善案を自動で提案するツールです。Ahrefs の Rank Tracker は順位の推移は見られますが「なぜ下がったか」「何を直せばよいか」は自分で調べる必要があります。ReRank はそこを自動化するため、手動で競合記事を比較する時間を減らしたい方や、予算を抑えつつ順位メンテに集中したい方に向いています。キーワード調査・バックリンク分析は Ahrefs のまま使い、順位監視と改善案だけ ReRank に任せる併用も可能です。
順位監視と「下がったときの改善案」に特化したツールとの比較に興味がある方は、Ahrefs vs ReRank AI:違いと使い分け方 もあわせてご覧ください。
まとめ
- Ahrefsはキーワード調査・バックリンク分析を中心としたSEO総合ツール。公式サイトは Ahrefs。
- 無料では、自サイトに限り Ahrefs Webmaster Tools(Site Explorer・Site Audit)が使える。競合分析・Keywords Explorer・Rank Tracker などは有料。
- 有料は Starter $29/月〜、Lite は月額$129/月(年間契約なら最大約17%割引で月額換算約$107〜)。Googleアカウントでサインインすると任意でGSC連携でき、連携後は GSC Insights や Rank Tracker で検索パフォーマンスを確認できる。